The SCATS system has a number of software modules that build on the core set of data elements recorded by the Traffic Signal Controllers in the field.

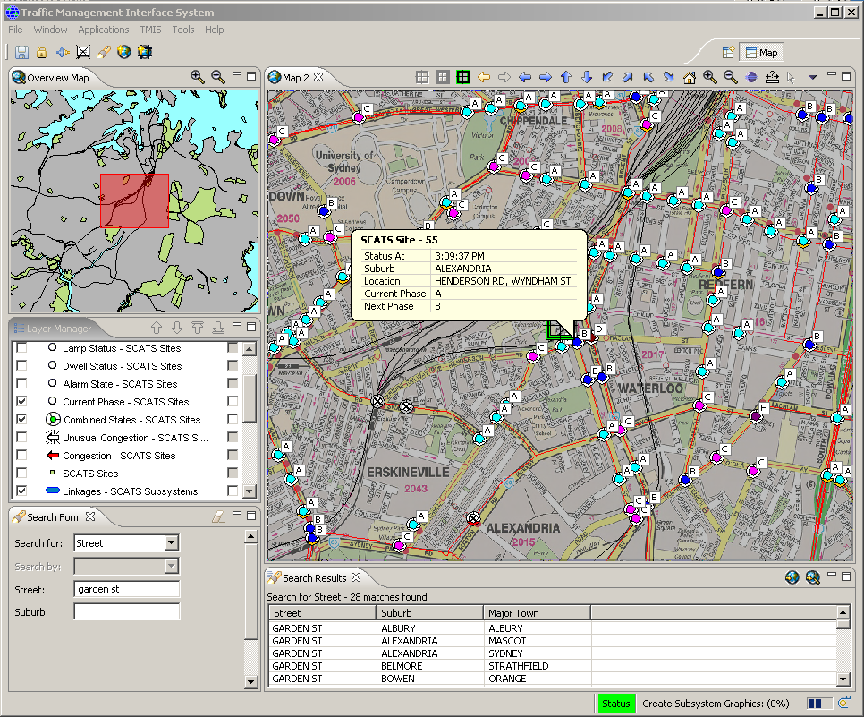
To assist end users with more advanced tools, the Traffic Management Information System, commonly known as "TMIS" is offered that provides a geo-spatial display showing the road network in a map based display, overlayed by different data to show what is occurring at each intersection within an operator's view in real time.

The largest implementation of TMIS with SCATS is in Sydney, Australia and is used to view and manage a total of more than 4000 intersections.

TMIS integrates with SCATS to provide a number of layers that display state information for each of these traffic controlled intersections (TCS). 

A geographical region wide view is provided for current phase, alarms, congestion, unusual congestion, dwell state, sub-system linkage state and lamp state. A number of these layers allow the user to manage the state of the traffic-controlled intersection from the map. 

For example, the Dwell Layer allows a suitable authorised user to easily locate and apply a dwell to the selected intersection. A map layer manager allows the TMIS user to quickly customise the traffic management map display by selecting the visible layers for the particular task at hand. 

In addition, a layer can be easily priority shifted to show information specifically for that layer above all other layers. Support for user preferences, multiple maps and restoring map views on start-up round of the list. Search and locate are some of the support features provided to assist the TMIS user. 

TMIS provides extensive searching support for intersections, streets, suburbs and traffic-controlled intersections. The results from the search can be selected and the map will pan and zoom to the specified locations.

Click on TMIS Features for a list of the most salient ones and click on Requirements for details on what are the minimum server hardware and software requirements to run TMIS alongside SCATS.